
The Problem
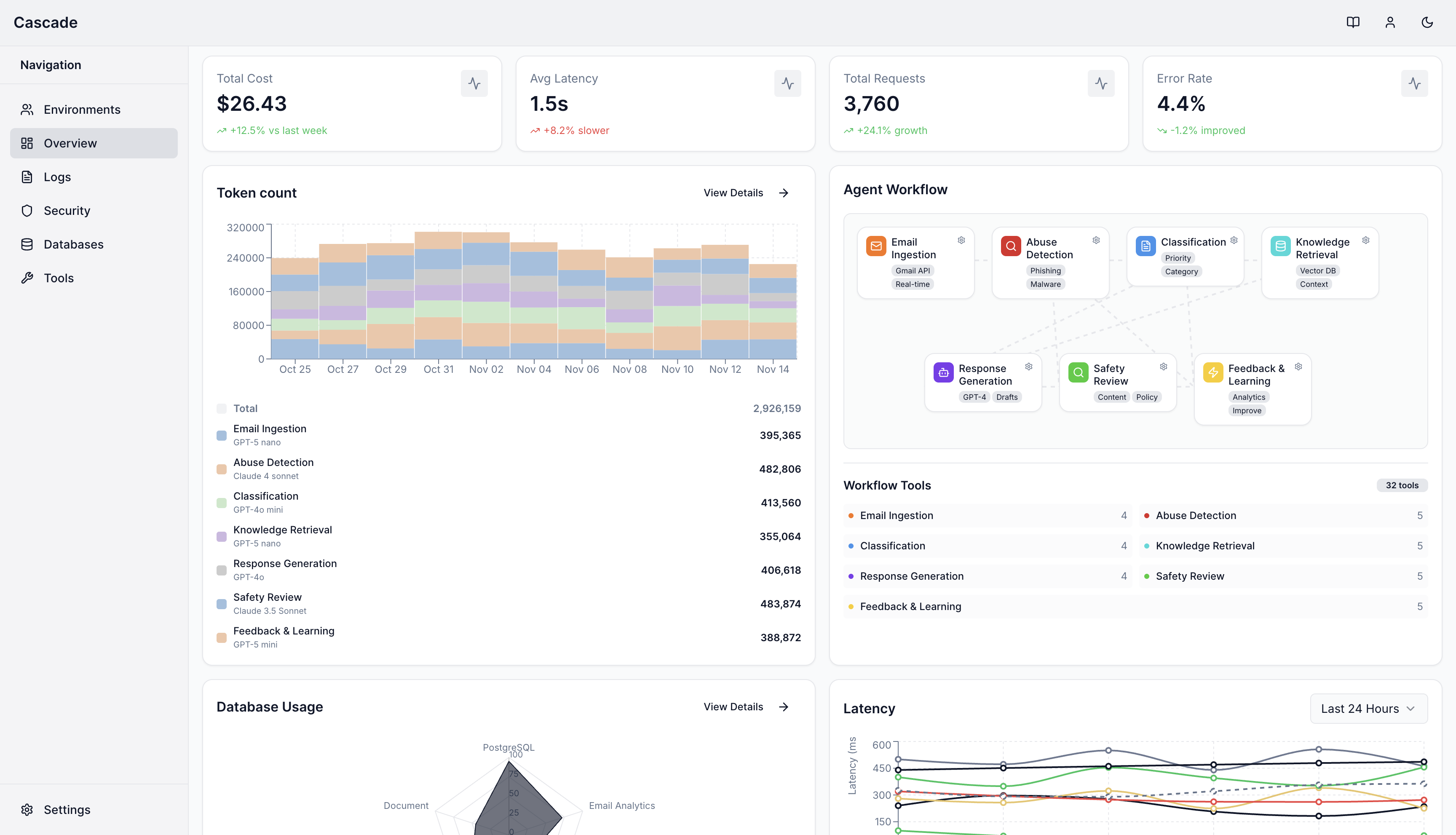
Traditional security and monitoring were built for deterministic systems, where failures surface as explicit errors and attacks follow static patterns. Agentic systems operate over probabilistic models, reason on unstructured semantic inputs, maintain mutable context, and invoke tools dynamically. As a result, failures and attacks no longer appear as clear exceptions. Risk emerges inside reasoning chains, context propagation, and tool usage. Agents can execute dangerous actions, drift from intended behavior, or be manipulated by adversaries without triggering traditional alerts.What Cascade Does
Cascade instruments the agent layer at runtime to provide:- Complete visibility: Capture the full execution graph of agents, tools, and data flows to understand exactly what your agents are doing.
- Structured tracing: Track cognitive steps, tool invocations, and orchestration decisions across all agent interactions.
- Safety Evaluations: Evaluate user-defined reliability and safety policies dynamically, statistical baselining, and semantic evaluations to ensure agents operate within intended boundaries.
- Runtime Security: Detect and contain adversarial attempts, including prompt injection, data exfiltration, and context poisoning, using proprietary evaluation models integrated with runtime enforcement controls.